AI-Powered Insights for Smarter F&B Retail Decisions
From shelf to checkout, Elintdata helps F&B retailers track sales, optimize inventory, and predict demand — unifying store, supply, and marketing data in real time.
Which machines have the highest and lowest production efficiency (units pro...
Identify products whose production time per unit is increasing over time de...
Which machines have the highest and lowest production efficiency (units pro...
Identify products whose production time per unit is increasing over time de...
Which machines have the highest and lowest production efficiency (units pro...
Identify products whose production time per unit is increasing over time de...
Which machines consistently underperform compared to the plant average in t...
Which product types show a strong correlation between higher defect rates a...
Which machines consistently underperform compared to the plant average in t...
Which product types show a strong correlation between higher defect rates a...
Which machines consistently underperform compared to the plant average in t...
Which product types show a strong correlation between higher defect rates a...
Trusted by 200+ orgs to boost business insights.












































Dashboards That Power Every F&B Retail Decision
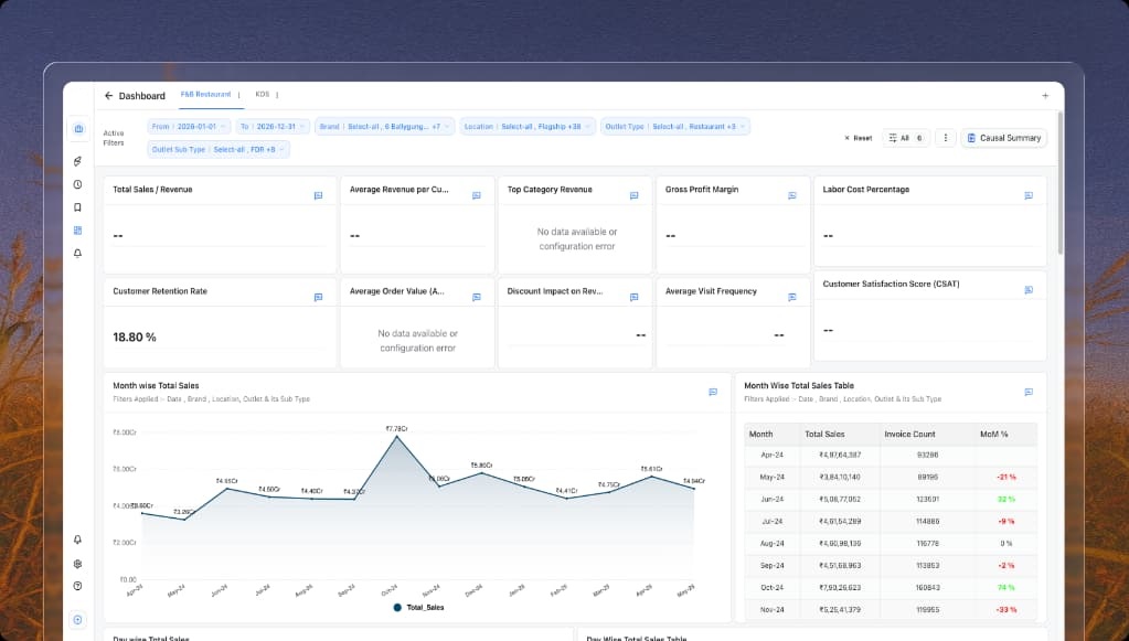
Sales & Revenue Dashboard
Visualize SKU-level sales, compare channel performance, and analyze revenue distribution by category to uncover growth opportunities and make smarter inventory and merchandising decisions.
Inventory Efficiency Dashboard
Track stock turnover rates, warehousing expenses, and replenishment efficiency in real time to reduce carrying costs, prevent stockouts, and optimize overall inventory performance.
Enterprise- grade
security for
your peace
of mind.
Protection built into every layer of your finances. We protect your users, your payments, and your assets—by default.