AI-Powered Insights for Restaurants & QSR Chains
From website traffic to repeat customers, Elintdata transforms your D2C data into actionable intelligence — boosting sales, retention, and customer lifetime value.
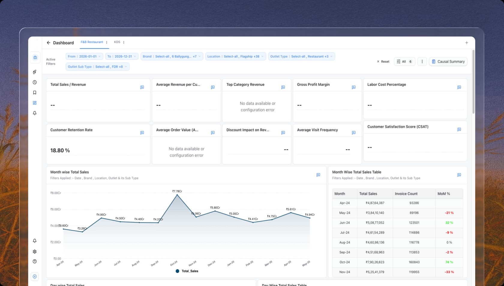
What is the Total Revenue trend?
Are we meeting our KDS benchmarks?
What is the Total Revenue trend?
Are we meeting our KDS benchmarks?
What is the Total Revenue trend?
Are we meeting our KDS benchmarks?
What is the contribution of different order types?
What is the average Preparation Time per category?
What is the contribution of different order types?
What is the average Preparation Time per category?
What is the contribution of different order types?
What is the average Preparation Time per category?
Trusted by 200+ orgs to boost business insights.












































Performance Dashboards for
Every
D2C Metric
Sales & Revenue Dashboard
Gain a clear view of SKU sales performance, evaluate channel-wise contribution, and break down revenue by category to identify top performers and uncover scalable growth opportunities.
Inventory Efficiency Dashboard
Monitor inventory turnover, warehousing expenses, and replenishment performance in real time to improve cash flow, minimize storage costs, and maintain optimal stock levels across locations.
Enterprise- grade
security for
your peace
of mind.
Protection built into every layer of your finances. We protect your users, your payments, and your assets—by default.